Who can access this feature?
- Partner
- Company/Network Admins with write and read access
- Meter Support
Overview
The switch Insights page provides more granular information about switch port rates, errors, drops, and types of traffic being seen on the port. To view the switch Insights page, click Hardware > Switches and click the desired switch.

Data representation
It is not feasible to send all real-time data to the Dashboard as this would be incredibly resource-intensive. Instead, averages are used depending on your selected time filter:| Time filter | Data interval |
|---|---|
| Up to 24 hours | 5-minute intervals |
| 24 hours to 30 days | 30-minute intervals |
| 30 days+ | 1-hour intervals |
Example
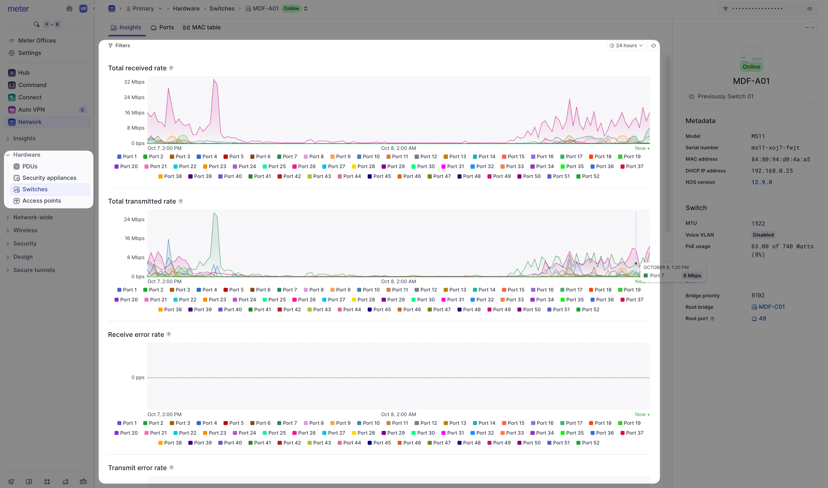
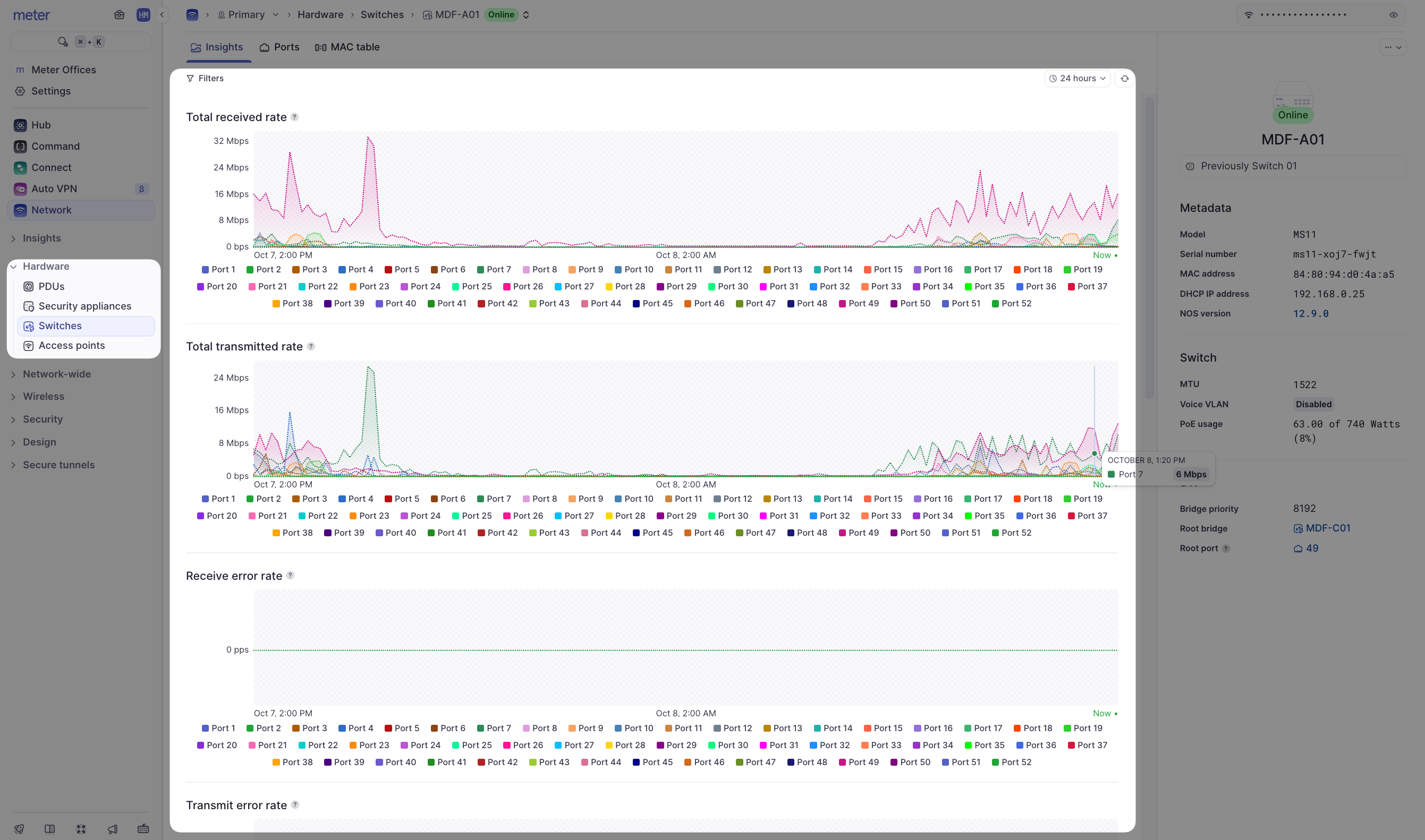
Here is a look at port 7 on a switch, with a 24-hour time filter:

Available metrics
All of the charts on this page use the same type of averaging system. On the Insights page you will find:| Metric | Description |
|---|---|
| Total received rate | The rate of data received by a port (downloaded) |
| Total transmitted rate | The rate of data transmitted by a port (uploaded) |
| Receive error rate | The number of packets that encountered errors being received in packets per second (PPS) |
| Transmit error rate | The number of packets that encountered errors being transmitted in packets per second (PPS) |
| Receive broadcast rate | The number of broadcast packets in PPS being received on a port |
| Transmit broadcast rate | The number of broadcast packets in PPS being transmitted on a port |
| Receive multicast rate | The number of multicast packets in PPS being received on a port |
| Transmit multicast rate | The number of multicast packets in PPS being transmitted on a port |
Need help?
If you run into any issues or have questions, please reach out to our Support Engineering team by opening a ticket via the Dashboard: https://dashboard.meter.com/supportLast updated by Meter Support Engineering on 01/23/2026