Who can use this feature
- Read-only Company Admins
- Read-only Network Admins
Overview
This article serves as a guide for the Switches section in the Dashboard for non-operators of the network (viewers). To view switches on your network, click on the Switches tab on the left-hand side menu.
- Log in at dashboard.meter.com
- Navigate to Switches
- The switch Label or name. Typically switches will have a physical label on them in the field with this name
- The MAC address of the switch
- The current IP address of the switch
- The switching tier level
- STP bridge priority setting. These values will be set by your network operators or Meter. If the switch is currently the Root bridge it will be marked as such
- Open ports - The number of ports that are currently not in use on the switch
- Search bar - Use this to find a switch if you know the label

Ports
The Ports page will show an overview of all active and inactive ports.
| Column | Description |
|---|---|
| Name | A label typically used to denote what is connected to a particular switch port |
| Connected | Shows the host name of any Meter devices connected to the port; or the MAC address if it is a non-Meter device |
| PoE+(W) | Shows the current power draw if a PoE device is connected to the port |
| Reported Speed | Current link speed |
| STP Role | Current port role for STP |
| Total RX / Total TX | Amount of data sent or transmitted on a port over the past 24 hours |
| Mode | Shows if a port is currently set to Access or Trunk |
| VLAN | Shows the native VLAN of the port |
| Allowed VLAN IDs | Shows which VLANs would be trunked through a trunk port |
| Search Bar | Can be used to search for connected devices (name/MAC) |
| Switch Selection | Can be used to change between switches ports/insights quickly |
| Key1 | Ports will be highlighted in the colors noted here to show link speed or state (error/disconnected/disabled). If a port shows disabled or in error, please contact your Network Operator or Meter Support |
| Key2 | Special port statuses. “Uplink” refers to the port that is connected to the Meter Firewall. “Blocking” indicates that STP is currently in a blocking state on the port. “PoE+” indicates that the connected device is currently drawing PoE from the switch |

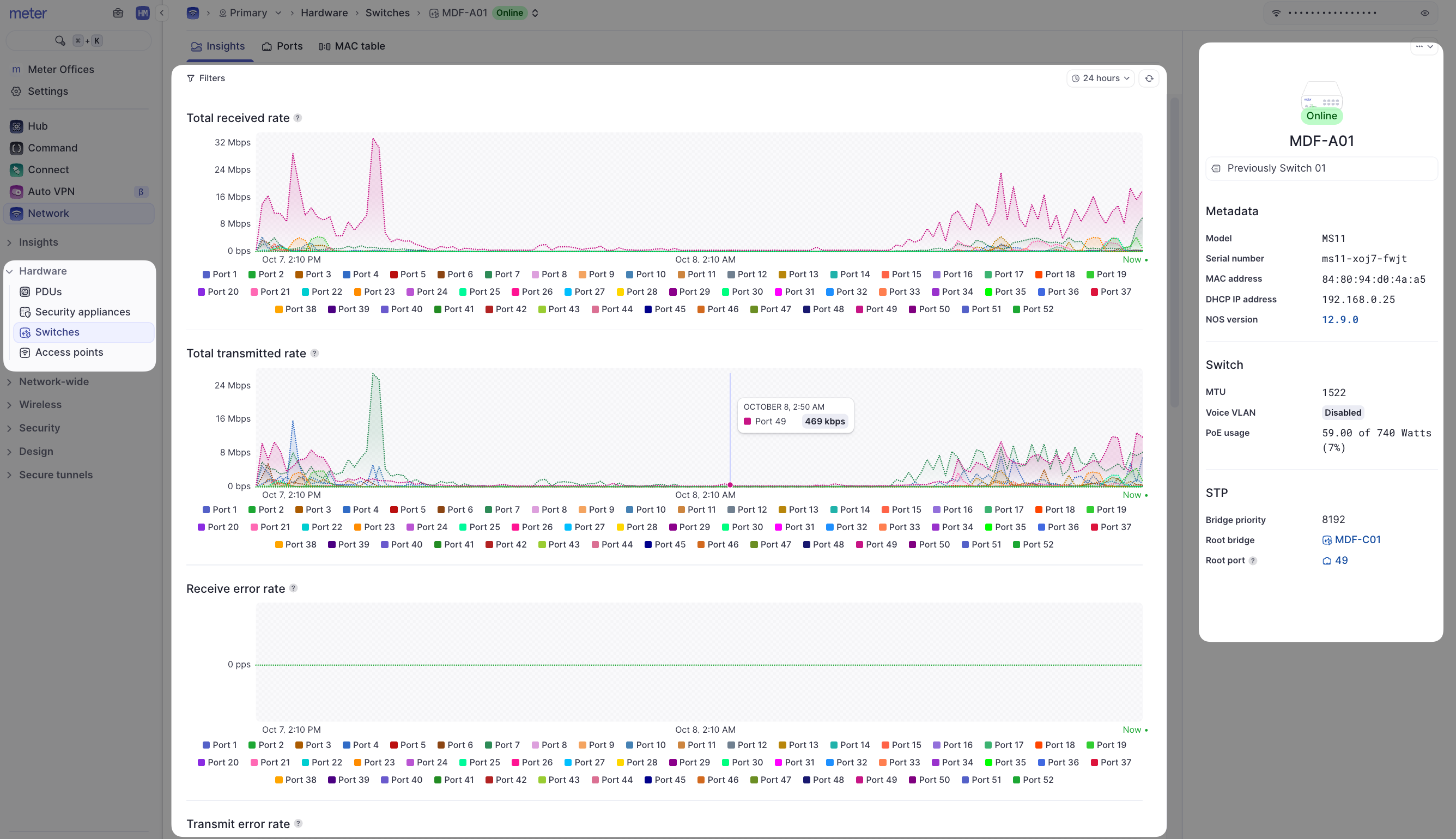
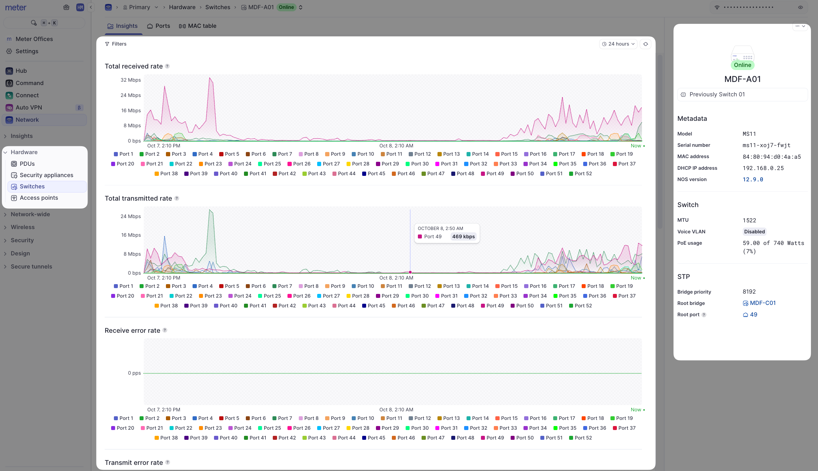
Insights
The Insights page is useful to get a quick picture of health on connected devices.
- Filters - Look at data for a specific time window and/or specific port
- Switch RX / TX Throughput - Shows total TX and RX throughput for any given port
- Error Rates - Shows packet errors for a given port. Ideally, this should be 0. If errors accumulate, running a cable test from the Ports page may be a good idea
- Discard Rates - Shows how many packets are discarded for a given port
- Flash LEDs - Helpful if you are trying to physically locate a switch

Limitations of the network viewer role
This article describes only what can be done by a network viewer. If you need to do any of the following:- Disable/enable a port
- Disable/enable PoE
- Change/add a VLAN
- Edit port mode/native VLAN
- Change STP settings
- Change port names
Need help?
If you run into any issues or have questions, please reach out to our Support Engineering team by opening a ticket via the Dashboard: https://dashboard.meter.com/supportLast updated by Meter Support Engineering on 01/23/2026