Who can access this feature?
- Partner
- Company/Network Admins with write and read access
- Meter Support
What is the Clients Page?
The client's page offers additional insights into the health and status of a Wi-Fi client. To view the wireless insights of a connected Wi-Fi client, navigate to Insights > Clients > [Click on the desired Wi-Fi Client]

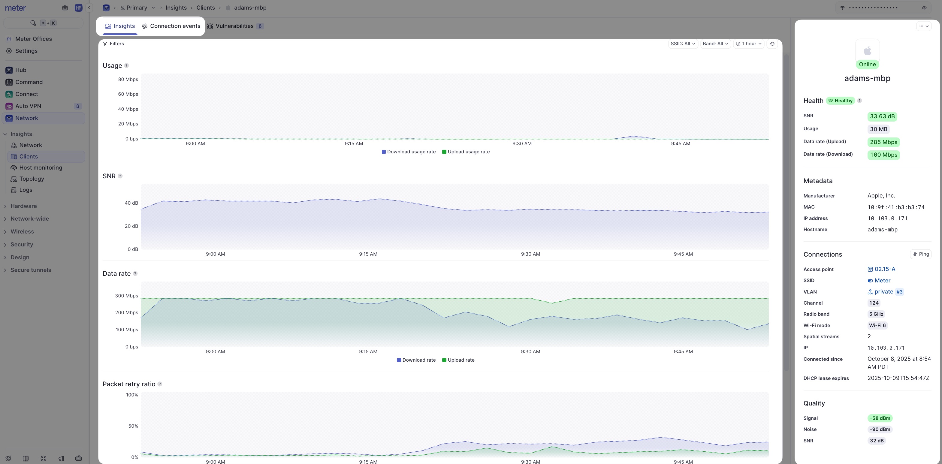
Here is an example of a Wi-Fi client’s insights page:

Meter Support will typically reference this page anytime there is troubleshooting being conducted regarding the Wi-Fi. Stats here help paint a picture of the overall Wi-Fi quality a client may be experiencing.
- Filters - The insights page presents usage statistics for a client over time (note time filters on the top-right-hand side of the screen). You can also filter for 2.4 GHz, 5 GHz, or specific SSIDs to only see stats from when the client was connected in that manner.
- Metadata - A quick look at client IP and connection info.
- **Hearbeat/current stats ** - Color-coded stats of the last 30 minutes (green indicates a good connection, yellow is fair, red is poor).
- Usage - Total data sent and received by the client.
- SNR - The Signal to Noise ratio of the client (the higher the better).
- Data rate - The rate at which the client device sends and receives data to/from the Access point.
- Packet retry ratio - The percentage of packets that need to be retried.
- Channel Utilization - The percentage of time the Wi-Fi channel was being utillized by the client.
A Note on the Data Representation
Unfortunately, it is not feasible to send all real-time data to the Dashboard as this would be incredibly resource-intensive. Instead, averages are used depending on your selected time filter. Up to 24 hours, data is represented in 5-minute intervals. The data point will contain the average of the last 5 minutes. After 24 hours the interval increases to 30 minutes. At 30 days, the interval increases to 1 hour. You may notice data appear to change selecting different time windows as averages will change for different intervals.
Connection Events
Clicking ‘Connection Events’ at the top of the page will reveal all connection events specific to the client:

If there are any errors listed, simply click on the error message and hover over the tool tip to see more specific information about the error message.
Currently, connection events will show when a client connects to, roams to/from, disassociates, or gains an IP address via DHCP.
Blocking and Unblocking Wi-Fi Connected Clients
To block a client, click on the Actions (⋯) menu from the client’s insights page and click on ‘Block’.

There is an option to block just the single client or every client with the same MAC OUI. Hover over the tooltip to confirm the OUI.

Once a client is blocked, it will be marked as such on the Clients page.

To unblock the client, click on the Actions (⋯) menu again and click ‘Unblock’. Client blocking is currently done at the Firewall. This means client devices will appear connected to the Wi-Fi, but they will not be able to browse to anything. All blocked clients can be viewed under Network > Insights > Clients > Blocked.
If you have any questions about the Network Insights or need further assistance, feel free to contact Meter Support at support@meter.com or submit a ticket on the Meter Dashboard.