Who can access this feature?
- Partner
- Company Admins
- Meter Support
What is a Device Alias?
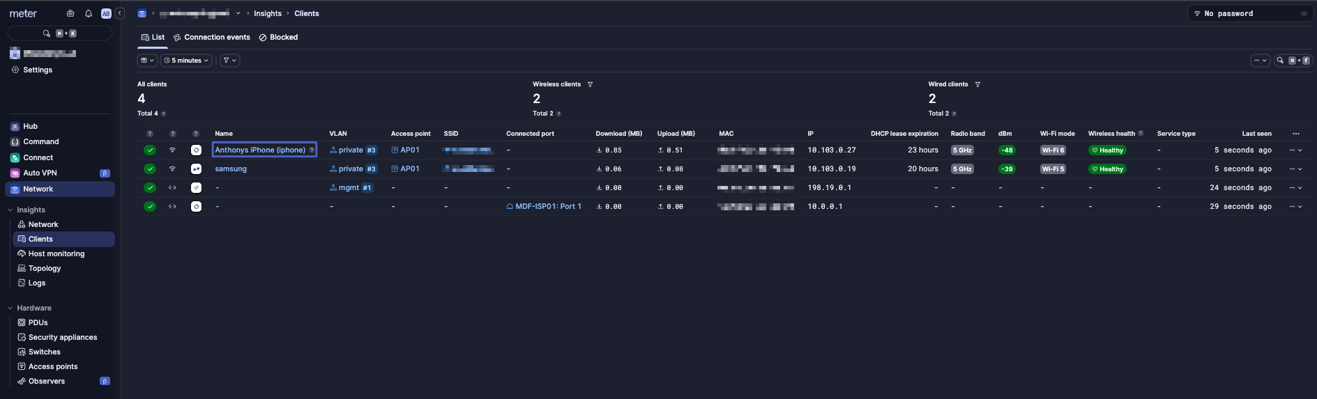
An Device Alias lets you assign a custom, friendly name to a client device in the dashboard. This alias replaces the hostname or MAC-advertised name that the device broadcasts when connecting to the Meter network. Why it’s useful:- Many devices show up with confusing or generic names (e.g., iPhone, android-1351, or just a MAC address)
- By setting an alias, the device can now be more recognizable when searching within the clients page, viewing AP connection events or even having a nice visual name when the device is connected to a switch port. All advantages to better identify a device while troubleshooting.
- Helpful in environments with high counts of similar devices that are not easily distinguishable outside of their MAC address.
How to Configure a Device Alias?
Navigate to the Clients page
- In the Dashboard, navigate to: Insights > Clients > View Device Menu > Edit alias
- Set an alias.
- Click save.



