Who can access this feature?
- Partner
- Company/Network Admins with write and read access
- Meter Support
Access Point Inisght Page
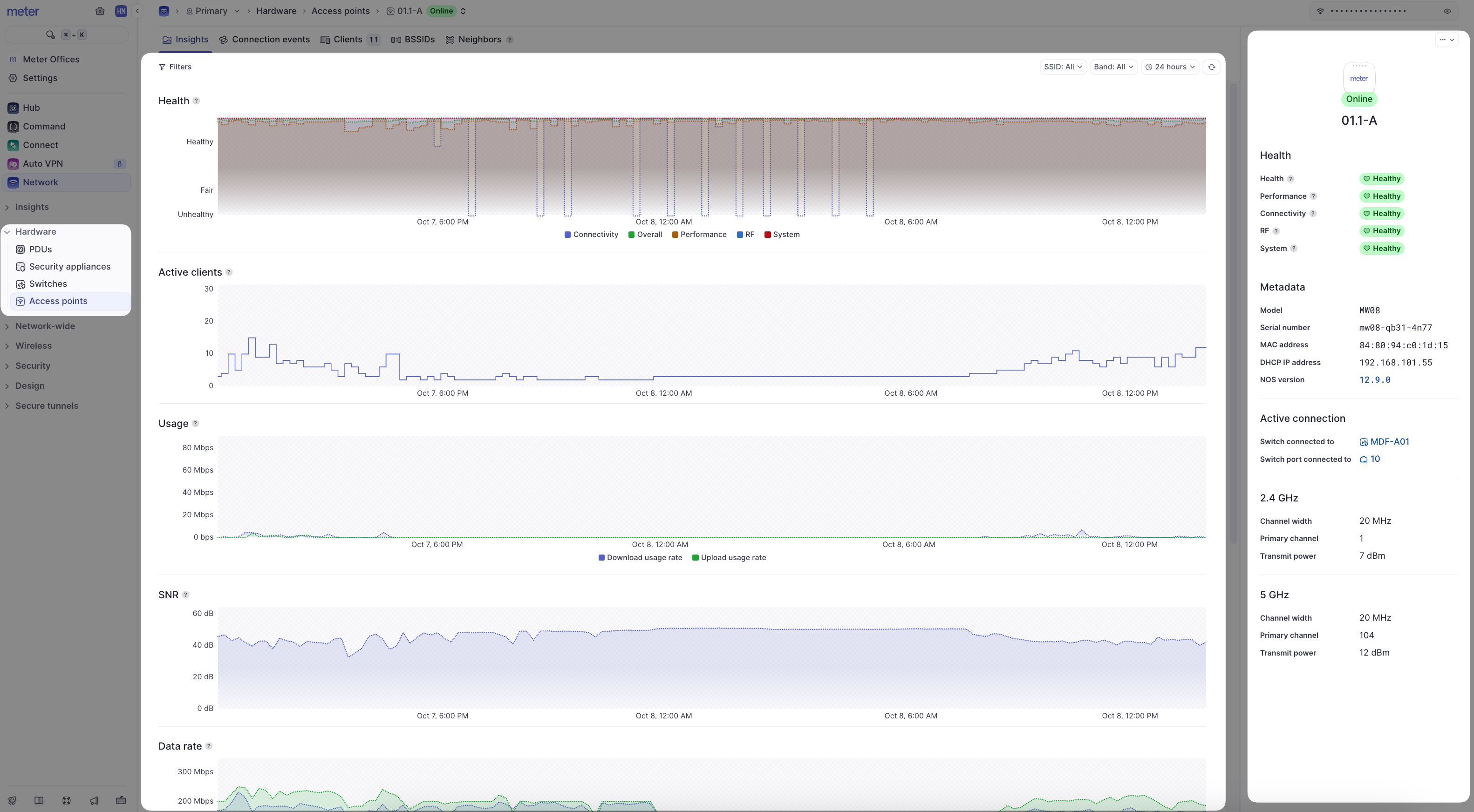
The Insights page of a Meter Access Point offers insights into the general health and status of the access point and its connected clients. To view the insights page of an access point, log into the Meter Dashboard and navigate to Hardware > Access Points > [Click the Name of an access point].

- Filters - filters for a time period, SSID, or band (2.4 GHz or 5 GHz).
- Metadata - Information about the access point’s hardware, connection, and physical radios.
- Heartbeat/health stats - The heartbeat represents the access point’s overall health score for the last 30 minutes. This is calculated using the health stats listed below the heartbeat status. The heartbeat and stats are color-coded (green, yellow, or red) to represent health.
- Client Count - How many clients were connected to the access point at the given time.
- Usage - The total amount of data sent and received by clients connected to the access point.
- SNR - The average SNR of all clients connected to the access point.
- Data rate - The average data rates at which clients are connecting to the access point.
- Data traffic - The amount of unicast and multicast packets being sent and received by the access point.
- Channel Utilization - The percentage of time that the access point’s channel is being utilized at the given time.