Who can access this feature?
- Partner
- Company/Network Admins with write and read access
- Meter Support

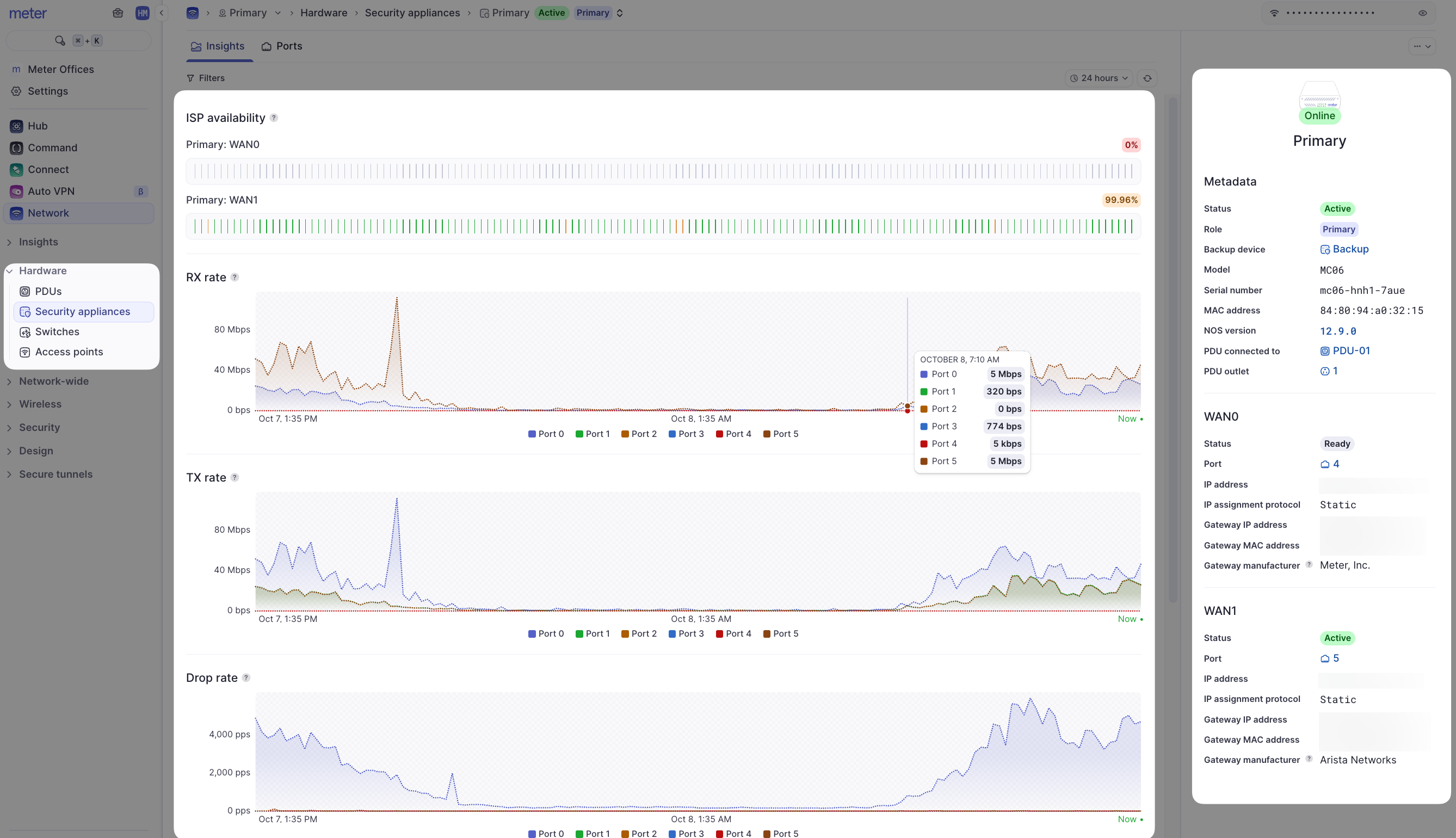
- Metadata - The model and MAC address of the Meter Security Appliance are listed here. In addition, there is information about the connected ISPs. Such as IP address, MAC address of upstream ISP equipment, and an indication of which ISP is currently active if using first-active failover.
- ISP availability - These charts display the percentage of uptime for the ISP(s) given your selected time filter (top-right of the screen). For example, Backup ISP was available 99.25% of the time in the past 24 hours in the screenshot above.
- Usage and error/drop charts - The Y-axis of each of the charts is PPS (packets per second). Each chart can be filtered by clicking on a port number below the chart to view stats on a specific port. To see what each port # represents, view the Ports page for the Security Appliance.
- Actions and Edit Menus - The actions menu is located on the top-right corner of the Insights page (…).
