Who can access this feature?
- Partner
- Company/Network Admins with write and read access
- Meter Support


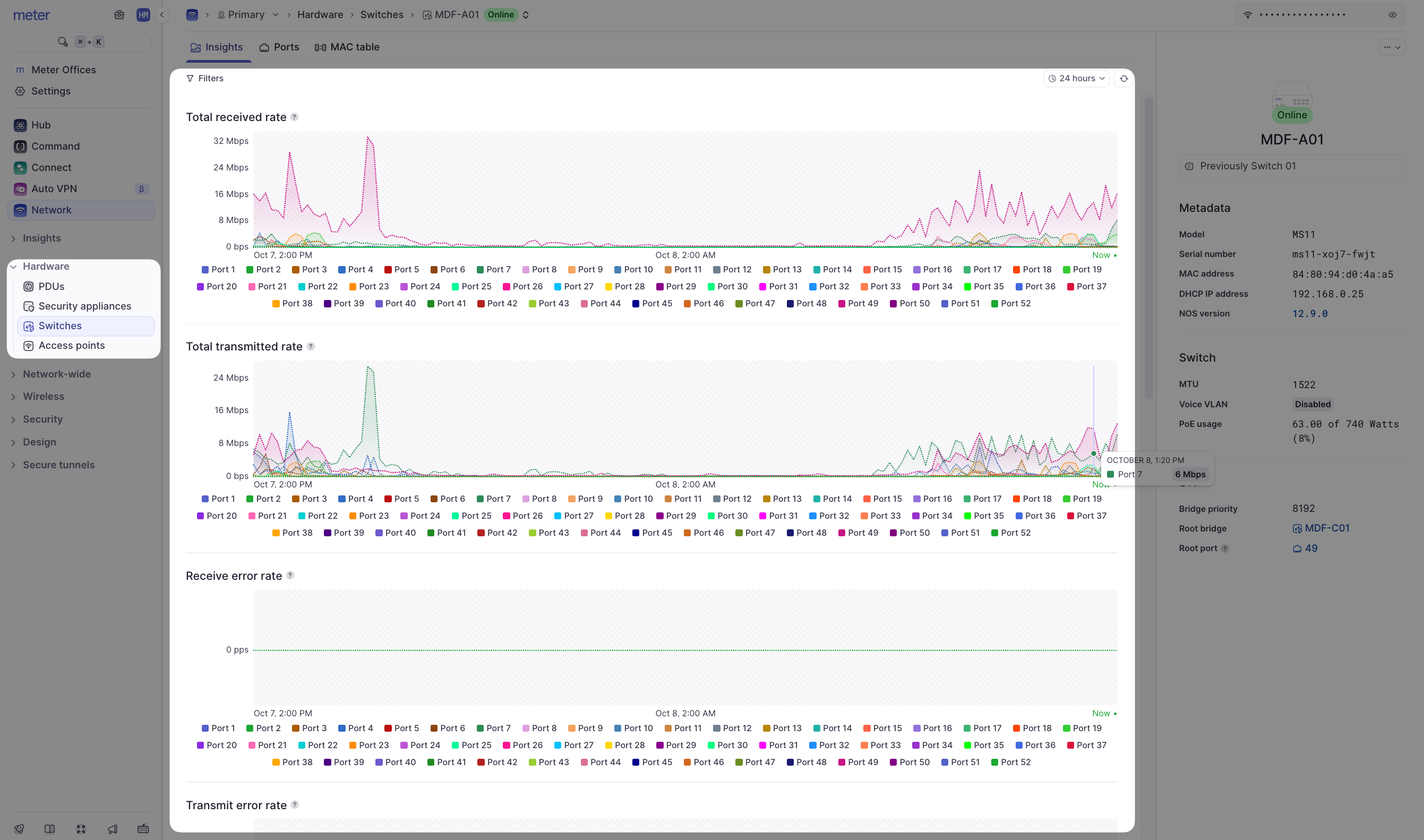
A note on data representation
Unfortunately, it is not feasible to send all real-time data to the Dashboard as this would be incredibly resource-intensive. Instead, averages are used depending on your selected time filter. Up to 24 hours, data is represented in 5-minute intervals. The data point will contain the average of the last 5 minutes. After 24 hours the interval increases to 30 minutes. At 30 days, the interval increases to 1 hour. You may notice data appear to change after selecting different time windows as averages will change for different intervals. As an example here is a look at port 7 on a switch, with a 24-hour time filter:
